能源管理系統

E5-智慧能源管理系統

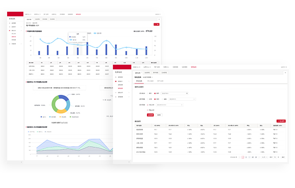
能源即時監測、自動化採集、統計分析、數據視覺化展示、精細化用能預算管理,通過AIoT科技,實現建築空間的能源智能化管理。

多場景覆蓋

廣泛適用於智能樓宇、園區、商業綜合體、場館、工廠等空間,實現水、電、氣、冷、熱等能源採集與管理

多元管控

通過建立多元能源管理模型,實現建築空間的全過程能源量化管理

AI賦能

通過AI算法,實現對用能異常的智慧警告及自動調控

精細化預算

以行業預測算法作為基準,外部影響規則為輔助,建立精細化能源預算策略

產品特性

40%

AI用能异常識別,减少因能源使用不當引起的直接或間接損失

68%

通過能源數據線上化、決策分析智能化,提高人員工作效率

15%

自動化採集,提高能源數據準確性,降低數據稽核成本

<5%

通過能源預算策略,驅動能源計畫持續改進

業務效果

產品架構

產品功能

能源過程量化管理

通過建立多元能源模型,實現建築空間的全過程能源量化管理

能源採集:
可接入水、電、氣等能源設備,智慧及非智慧設備數據統一採集

能源模型:
可按用能空間或用能系統,構建多元能 源分項模型

能源分析:
實時統計,靈活多維度的資料分析支撐能源決策

能源預算精細管控

以行業預測算作為基準,外部影響規則為輔助,建立精細化能源預算策略

能源預算管理:
統一建立能耗預算體系,實現項目用能結構優化

能源計畫管理:
可根據節假日、氣候等自動調整項目逐日、逐分項用能計畫

智慧社區

存量社區、新建住宅全場景智能化解決方案

智慧園區

辦公園區、總部園區、產業園區、工業園區、物流園區等

智慧商業

購物廣場、商業綜合體等空間智慧解決方案

更多空間

智慧捷運、車站、機場、學校、醫院和展館等

產品特性

照明系統

照明設備一直都是人們生活的重要的設備之一,人類進入電氣時代之後,日常生活更是離不開照明,香港住宅和商業大廈的照明耗電量分別佔總用電量的1.45%和9.15%,它是僅次於中央冷氣的第二大耗能大戶,使用照明能源管理系統,讓您在享受照明帶來方便的同時,亦可以保護地球的資源,培養大眾對可持續發展的習慣意識。

超高節能

行為節能、光學節能、電學節能核心技術加持超高節能夢想照進現實

舒適體驗

機器學習、集羣智慧、無極調光智慧算法賦能,舒適照明,造就人性化體驗

極簡運維

即裝即用、智慧組網、低耗運行生命週期降碳,極簡運維打破”省電不省錢”

照明優勢

三大解決方案

中央冷氣

中央冷氣一直都是日常生活當中最大的消耗能源,也是太陽能電站當中電量最大的消耗能源,在太陽能電站中佔70%的消耗。而做好中央冷氣的能源管理,節約能源消耗,降低成本外,還可以减少碳排放。

對能源管理我們有高效的監控要求和冷水機效率要求:

對冷水機組優化我們有多種方案和豐富的經驗,針對不同的需求採取不同的方案:

PV(Solar)

根據港府太陽能上網電價系統發電容量大過200千瓦(200kW)但不超過1兆瓦(1MW),上網電價為2.5元。太陽能發電系統是一項綠色清潔能源,不僅可以節約自身的用電成本,還可以把生產的電上網賣給兩網實現綠色收益。

太陽能電站眾所周知成本較高,也是限制太陽能市場的一大痛點,而太陽能電站能源管理方案,可以有效監察能源使用量、計算特定器材的用電量、分析用電量數據,如每月使用的電費,在使用能源管理方案後,可以有效監控能源消耗,減低能源消耗,減少電費多餘的支出,減少成本支出。

Scroll to Top